原创 . 2025-04-18 19:24 上海
文末联系小编,获取项目源码
文末联系小编,获取项目源码
蜂鸟 (HummingBird) 是Golang语言打造的超轻量级物联网开发平台,包含设备接入、产品管理、物模型、告警中心、规则引擎等丰富功能模块,底层服务均采用 Golang 编写,内存占用极低。采用了SQLite和Tstorage作为内部存储数据库支持数据的高吞吐量和高压缩率,同时兼容 MySQL/PostgreSQL 以及InfluxDB/TDengine 等,以满足数据的高可靠性、海量存储要求。
蜂鸟物联网平台通过云插件功能,支持把设备属性、事件等数据通过SDK上报至第三方物联网平台,也可以订阅第三方物联网平台下发的设置设备属性、调用设备服务等信息,从而控制设备,用户可按需下载进行使用。
01
新功能迭代
1、首页新增系统状态看板,可以实时查看系统运行状态。
2、新增设备地图设备功能,实时显示设备地理位置,同时支持设备搜索功能。
3、设备详情页面属性历史数据支持表格/折线图形式查看设备数据,同时支持数据下载。
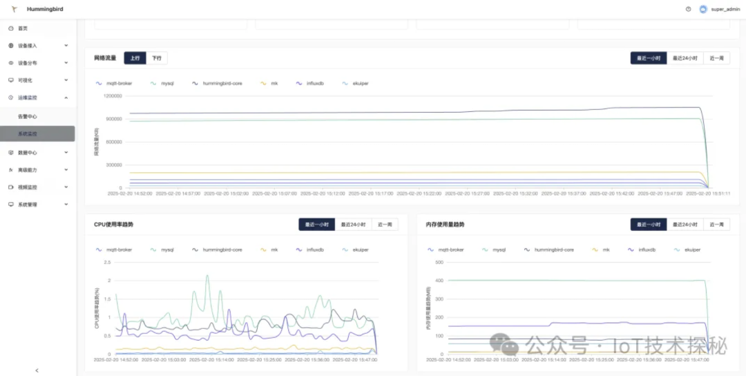
4、系统监控页面改造,可以查看容器的网络流量/cpu使用率/内存使用率。
02
平台体验优化
1、首页新增消息总数看板,可以实时查看设备消息总数。
2、对产品详情ui改造,使展示信息更工整更全面。
3、设备详情页面ui改造,使展示信息更为全面,同时支持在页面上进行字段修改。
4、驱动下载协议由websocket改为http形式,使连接更稳定。
5、告警规则支持支持设备批量勾选。
6、告警中心支持设备纬度搜索
7、监控分屏展示优化,加入了一些icon和用户可以手动选择播放框。
8、设备详情页属性分页,防止设备属性设置过多,进入页面后端接口返回时间较长,影响体验。
9、添加设备支持更多字段。
03
中间件升级
TDengine 从 2.x 升级到 3.x 版本。
查询性能提升 🚀
支持向量化计算,加速聚合和计算查询。
优化 SQL 解析和执行引擎,查询速度提升数倍。
写入性能优化 ✍️
减少内存占用,更高效的数据存储和缓存策略。
提升批量写入性能,支持更大规模的数据流。
04
驱动SDK升级
蜂鸟物联网平台新增如下方法
1、获取系统数据库连接。
func (d *DriverService) GetDBClient() *gorm.DB2、获取设备连接状态
func(d *DriverService)GetConnectStatus(deviceId string) (commons.DeviceConnectStatus, error)3、更新设备
func (d *DriverService) UpdateDevice(device model.UpdateDevice) (model.Device, error) 4、删除设备
func (d *DriverService) DeleteDevice(deviceId string) error05
在线体验
演示地址:https://demo.winc-link.com/
账号/密码: admin/123456
官方文档:
免责声明:本公众号所发布的内容来源于互联网,我们会尊重并维护原作者的权益。由于信息来源众多,若文章内容出现版权问题,或文中使用的图片、资料、下载链接等,如涉及侵权,请告知我们,我们将尽快处理。
